@Furgon есть идеи/желание что то МГ3 сделать? (не предьява, прост интересно есть ли планы по изменению гана) Гану дали хороший ттк, однако спустя время сейчас уже есть слишком много ультра комфортных ганов, с тем же ттк и по ощущениям МГ3 даже пилой уже не чувствуется, я мог принять все его дебаффы за его ттк, но в нынешних реалиях, он везде в сухую проигрывает чему только можно, в упоре тебя трахнет сервал или любая другая пп, ибо разница в разбросе от бедра космическая, в прицеле стрелять с коллиматора тоже очень неудобно тупо потому что ган является гирей, которая и -6 скорости дает и в прицеле скорость урезает конски, когда все вокруг тебя мансят как суки.
На средней дистанции он конечно имеет намного лучше ттк чем у тех же ппшек, однако в яйца бьёт уже отдача + разброс + та же мобильность. Пока ты будешь стрелять на средней тип просто замансит и скроется в укрытие, пока ты будешь бежать как улитка, тип уже будет фулл и расстреляет с упора.

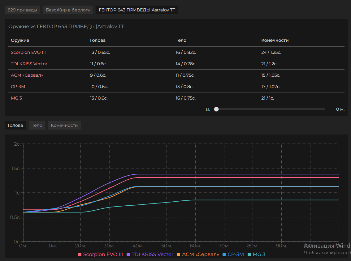
Объективно фишка крутого ттк уже не фишка, и единственное чем ган может похвастаться, так это магаз большой, но толку, если ган проигрывает по разбросу и мобильности, пока ты стоишь и пытаешься попадать с конским разбросом, остальные летают как под редбуллом с идеальной регой без разброса. Я за то что бы ган был неудобной бандуриной типа “ган сильный, но отдача большая, если я не законтролил отдачу, то это я недоиграл” но против неудобности типа “ган сильный, но вот тебе разброс большой, на который ты никак не можешь повлиять, хотя можешь сблизиться, но мы и тебе это урежем, что бы ты был медленнее остальных, ну и ещё урежем мобильность в прицеле, чтоб и при стрельбе в прицеле ты был уязвимее других, ну и ещё доставание самое ублюдское будет, чтоб с ножом не мог сближаться” кароче оч много факторов, на которые ты не можешь повлиять скиллом. Тупо проще вектор взять, не ебать себе мозги.