gvdv Просто как ты нахуй так посчитал блять :<
Ну не предоставили пока адекватных сборок, что бы опровергнуть это, да черные дыры и силки, как супер перебафанная сборка, действительно выводят овертон чуть чуть вперед по силе, в сравнении с берлогой. Пока что один единственный вариант сборки, который прошел этот тест. Но бочонок на дырах будет сильнее овертона, и именно это делает овертон слабым. Убивает смысл его покупки. Типа овертон не хуйня ветеранская, но в трате 1500 талонов на него смысла нет, понимаешь? Я это донести пытаюсь.
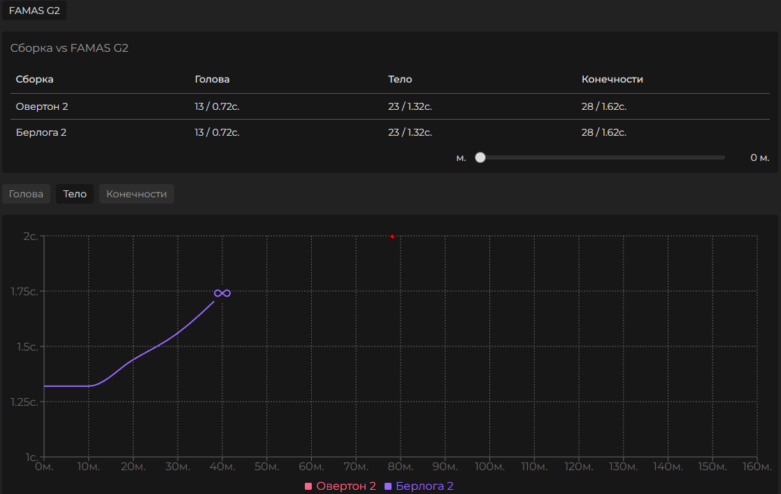
А если разбирать твою вторую сборку, то вот

Одинаковый ттк для головы, тела, конечностей, на сбп


Сборка в берлогу получилась даже дешевле, с погрешностями на приведу/хпс, но в берлоге регена больше, который нельзя увести в минус, короче +- одно и тоже. Данные есть, можешь перепроверить, если считаешь что я пытаюсь наебать
Ну вот и типа, если не брать в расчет сборку силки/дыры, ты положа руку на сердце можешь сказать, что овертон стоит 1500 талонов, в сравнении с берлогой, даже не с бочонком?