KoKoKoSlayer Только я не понимаю че вы все так хотите все хорошее в этой игре занерфить вместо того чтоб апнуть все говнище. Апнуть андерперформящие конты? не, хуйня, нерфим охуенный конт который нравится его владельцам, а те кто не получили - завидуют.
вроде как асид писал на момент выхода вязанки, что она изначально должна была быть 97.5%, если верно помню точную цифру, и только
KoKoKoSlayer На кой хуй ты вообще доебался до качества артов в сборке если ты со мной согласен?
дойдет, то поймешь при чем тут качество 🙂
если брать твой ноу лимитс в средства , то вот , че там порой говорят, 30 приведы 1 пулька разница

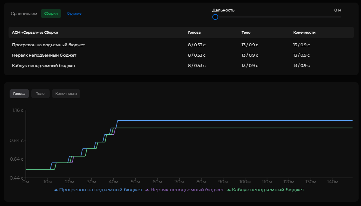
ну а так в сухом мире по ттк разница 0.07, что будто не показатель в анрегах и тд
но тут уже по факту зависит от плейстайла, кому т по кайфу с тонной приведы влетать shift+w , а кому покайфу играть с мозгом
тем более когда на кв есть экспериментальные пластины